HYVE MYND
An enterprise spatial intelligence platform that transforms any facility into a continuously learning, air-gap capable operating environment — unified BLE, Wi-Fi, RFID, camera AI, and access intelligence in a single immutable event ledger.
By Anthony S. Owens · Vibe Software Solutions
One node. Every signal.
Each capability is an independent engine communicating only through a shared event bus. No engine calls another directly — everything is event-sourced and temporally replayable.
BLE + Wi-Fi Signal Analytics
Continuously scans Bluetooth Low Energy and Wi-Fi signals across the facility, classifying devices and computing RSSI-based proximity in real time. Every device is a first-class entity in the event ledger.
RFID + Access Integration
Fuses badge scan data, RFID pings, and door access events into a unified identity timeline. Every entry and asset move is a permanent, immutable ledger entry — nothing is overwritten.
Camera AI + Anomaly Detection
Local ONNX inference detects persons, line crossings, and spatial anomalies on-device. No cloud required. Models run against the same temporal event stream as all other engines.
Learning Baseline Engine
Trains on the facility's own historical event stream. Deviations from learned normal behavior are scored and surfaced as alerts — without any manual rule authoring or threshold tuning.
Offline / Air-Gap First
PostgreSQL, Redis, and ONNX models all run locally on the node. No DNS, no NTP, no external HTTP required for core operation. Mesh sync is fire-and-forget with a local durable queue.
Isometric Signal Visualization
Browser-based holographic map renders BLE signals as live 3D isometric orbs. Unclassified signals materialize and resolve into device forms as the node's intelligence engine classifies them.
HYVE MYND: Enterprise Spatial Intelligence Platform
A detailed technical overview of the HYVE MYND platform architecture, domain model, engine design, air-gap capabilities, and the indoor signal visualization system.
Technical Architecture
Event-sourced. Modular. Air-gapped.
HYVE MYND stores history, not state. Every signal, badge scan, and detection is an immutable domain event. Current facility state is always derived from history.
Domain
Entities, value objects, domain events. Zero dependencies.
Application
Commands, queries, use-case handlers via MediatR.
Persistence
EF Core repositories, Npgsql migrations, immutable event ledger.
Cache
Redis session store and pub/sub wrapper.
API
ASP.NET Core REST endpoints + SignalR real-time push.
Desktop
WPF operator shell — dashboard, alerts, canvas, audit log.
Signal Engine
BLE/Wi-Fi scanning, device classification, RSSI proximity.
RFID Engine
Badge + asset tracking via RFID pings and door events.
Camera Engine
Local ONNX inference — detection, line crossing, anomalies.
Learning Engine
Trains on historical event stream. Publishes BaselineUpdated.
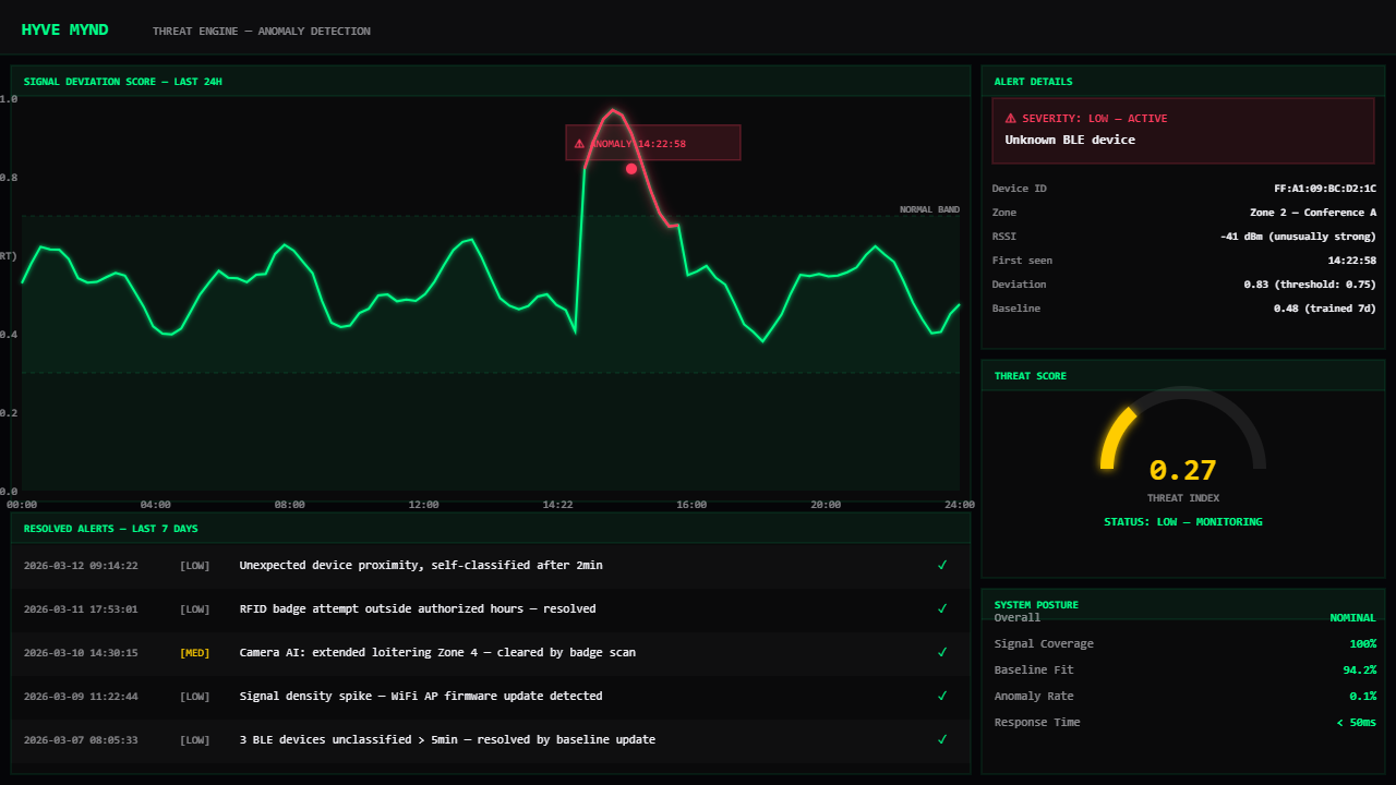
Threat Engine
Scores deviations against baseline. Raises alert domain events.
Broadcast Engine
Executes AV/PA responses to raised alerts across zones.
Where We're Going.
Node Core is active. The platform is being built phase by phase toward full multi-node mesh intelligence.
The Node
Is Live.
Open the browser demo and watch the waveform pulse around your building. GPS location, satellite map, live BLE signals — no install required.
⬡ Launch HYVE MYND →Built by Vibe Software Solutions · Interested in building something like this? Book a Sprint →
